The Project Dashboard in the IntoAEC application offers a comprehensive overview of your project's key performance indicators, helping you track progress and stay informed in real-time.
Accessing the Project Dashboard in IntoAEC
To view detailed insights about your projects, follow the steps below to access the Project Dashboard:
Click on the "Dashboard" option from the main navigation menu.
From the available dashboard views, select "Project Dashboard."

Use the available filters such as:
Project Name – to narrow down data for a specific project.
Select Assignee – to filter data based on a team member.
Click Apply to filter the dashboard, or Clear to reset all filters.

Total Schedules
The total Schedules card displays the total count of all schedules across projects. You can use the filters to view schedule counts based on when they were created:
All – Shows the total number of schedules.
Today – Shows the number of schedules created today.
This Week – Shows the number of schedules created during the current week.
This Month – Shows the number of schedules created in the current month.
Total Tasks
The Total Tasks card shows the overall number of tasks created across all projects. You can apply filters to view task counts based on the creation date:
All – Displays the total number of tasks.
Today – Displays the number of tasks created today.
This Week – Displays the number of tasks created during the current week.
This Month – Displays the number of tasks created in the current month.
Total Time Logged
The Total Time Logged card displays the total amount of time worked by all users across projects. You can use the filters to view logged time for different periods:
All – Shows the total time logged.
Today – Shows the time logged today.
This Week – Shows the time logged during the current week.
This Month – Shows the time logged in the current month.
You can quickly see how much time has been logged over different durations using this card.
Total Inventory
The Total Inventory card shows a summary of inventory movement across all projects. It displays two key figures:
Received Items – The total number of inventory items received across all projects.
Used Items– The total number of inventory items used across all projects.

Click-to-Navigate Behavior
The summary cards on the Project Dashboard are now interactive, allowing quick navigation to detailed reports.Clicking Total Schedules redirects to:
Reports → SchedulesClicking Total Tasks redirects to:
Reports → Tasks
Clicking Total Time Logged redirects to:
Reports → Time TrackingClicking Total Inventory redirects to:
Reports → Inventory
This enables faster drill-down from dashboard metrics to detailed operational reports.

Task Status
The Task Status Pie Chart provides a clear, visual summary of how tasks are progressing across all projects. It helps you quickly assess overall task health and identify areas that may need attention
The chart displays tasks in three status categories:
Completed – Tasks that have been finished and marked as complete.
In Progress – Tasks that are currently being worked on and not yet completed.
Overdue – Tasks that are past their due date and remain incomplete.
These categories make it easy to understand the distribution of task progress at a glance.
Available Filters
You can use the following filters to refine the data shown in the pie chart:
All – Displays the status of all tasks, regardless of when they were created.
Today – Shows the status (completed, in progress, overdue) of tasks relevant to the current day.
This Week – Displays task statuses from the current week.
This Month– Displays task statuses from the current calendar month.
Analytics View
The Task Status card now includes an Analytics option.Click the Analytics icon to open the Task Status Analytics popup
Tasks are listed based on Created Date
Search by Task Name
Includes a three-dot filter with:
All
Today
This Week
This Month
Popup includes a close (✕) icon

Schedule Status
The Schedule Status Bar Graph displays a visual overview of all schedules based on their current status. It helps you track how schedules are progressing across all projects.
Schedule Status Categories
Completed – Schedules that have been fully completed.
In Progress – Schedules that are currently active.
Overdue – Schedules that have passed their planned end date and are not yet completed.
Filters
You can apply the following filters to view schedule statuses for different timeframes:
All – Shows the status of all schedules.
Today – Shows the status of schedules created today.
This Week – Shows the schedule status for the current week.
This Month– Shows the schedule status for the current month.
Analytics View
The Schedule Status card includes Schedule Status Analytics.Listed based on Created Date
Search by Schedule Name
Includes a three-dot filter:
All
Today
This Week
This Month
Popup includes a close (✕) icon

Inventory
The Inventory Pie Chart Card gives a visual breakdown of inventory movement across all projects. It helps you track the overall status of inventory items.
Inventory Categories
Total Items – The total count of inventory items across projects.
Received – Items that have been received into the system.
Used – Items that have been consumed or assigned.
Damaged – Items marked as damaged.
Replaced – Items that were replaced after being damaged or outdated.
Analytics View
The Inventory card now includes Inventory Analytics.Items are listed based on Newly Added
Search by Item Name
Popup includes a close (✕) icon

Schedule Completion Trend
The Schedule Completion Trend Card displays a graph comparing the estimated completion and actual completion of all schedules across projects.
Estimated Completion – The planned timeline for completing schedules.
Actual Completion– The real dates when schedules were completed.
Analytics ViewClick Analytics icon to open Schedule Analytics popup
Schedules are listed based on Created Date
Search by Schedule Name

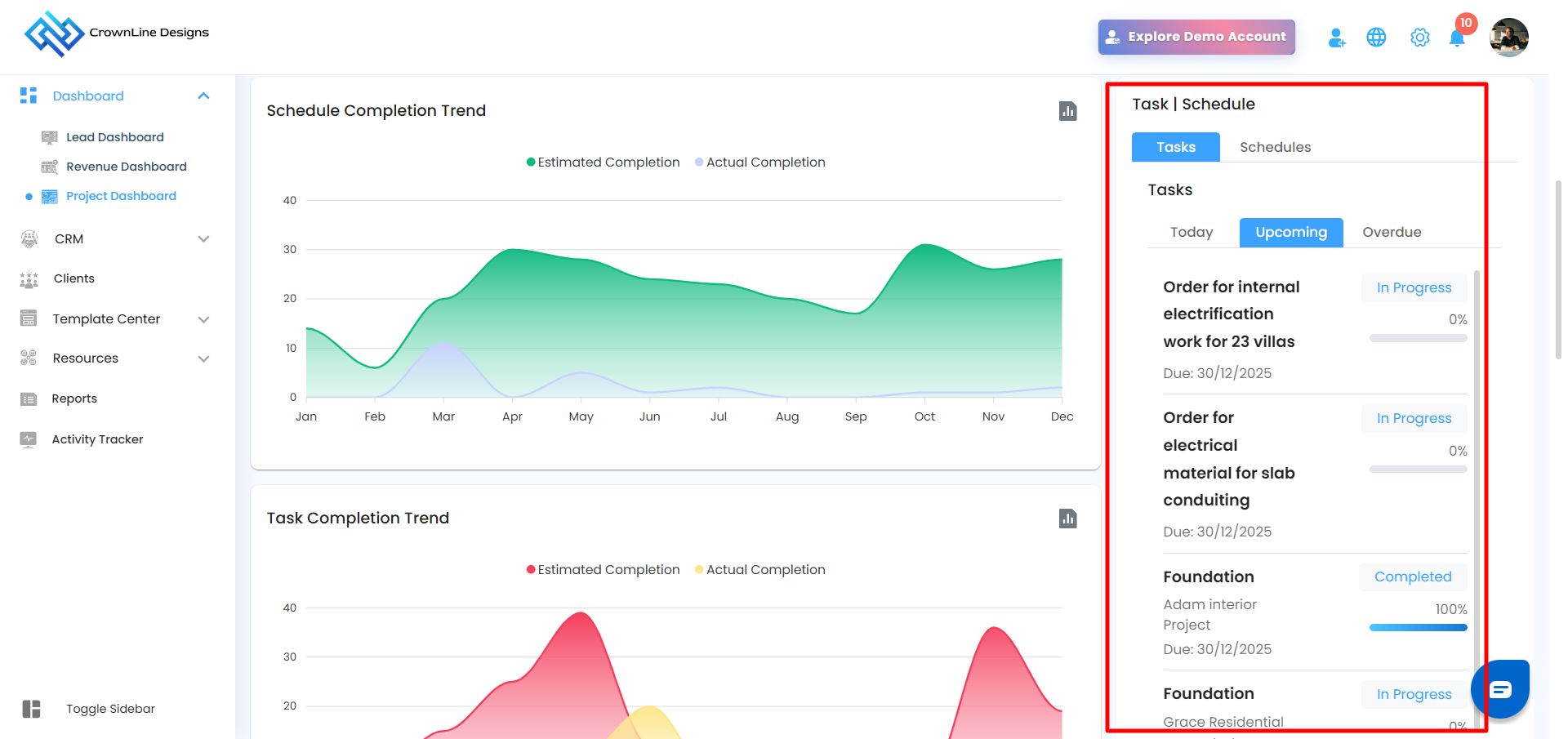
Task | Schedule Card
The Task | Schedule Card displays tasks or schedules based on their due dates. You can switch between Task and Schedule views to track upcoming work.
Each view is divided into three categories:
Today – Tasks or schedules that are due today.
Upcoming – Tasks or schedules with future due dates.
Overdue – Tasks or schedules that are past their due date and not yet completed.

Task Completion Trend
The Task Completion Trend Card displays a graph comparing the estimated completion and actual completion of all tasks across projects.
Estimated Completion – The planned completion timeline for tasks.
Actual Completion– The actual dates when tasks were completed.
Analytics ViewClick Analytics icon to open Task Completion Analytics popup
Tasks are listed based on Created Date
Search by Task Name

Shift Per Day
The Shift Per Day card displays a bar chart showing the number of shifts per day for the current week.
Days displayed: Monday to Sunday
Bars represent the number of shifts per day

Shift Per Day Analytics
Opens via Analytics icon
Listed based on Shift Start Date
Search by Shift Name
Daily Attendance Trend
This card displays a weekly graph showing daily attendance status.
Days displayed: Monday to Sunday
Metrics shown:
Present
Absent

Daily Attendance Trend Analytics
Opens via Analytics icon
Search by Shift Name
Asset Status
The Asset Status card shows a pie chart with asset availability.
Available Assets
In Use Assets
Total Asset Count displayed

Asset Analytics
Listed based on Asset Serial
Search by Asset Name
Popup includes a close (✕) icon
Time Tracking
The Time Tracking Pie Chart Card provides a visual breakdown of time usage across all projects. It helps you monitor how much time users are working and how much is spent on breaks.
What It Shows
Time Logged – Total working hours recorded by users.
Break Time – Duration of breaks taken.
Total Time – The sum of time logged and break time, shown in the center of the pie chart.
Filters
You can filter the data by timeframe to get more focused insights:
All – Shows the total time across all dates.
Today – Displays time tracked for the current day.
This Week – Shows time logged during the current week.
This Month– Shows time tracked in the current month.

Analytics View
The Time Tracking card includes Time Tracking Analytics.
Search by User Name
Includes three-dot filter:
All
Today
This Week
This Month
Popup includes a close (✕) icon

Top 5 Users by Time Logged
The Top 5 Users by Time Logged card displays a bar graph highlighting the top five users who have logged the most time across all projects.
Users are ranked based on the total hours they have recorded.
The graph provides a clear comparison of time logged by each top contributor.
Filters
You can use filters to view the top users for specific time periods:
All – Shows the top 5 users based on all-time logged hours.
Today – Displays the top 5 users based on time logged today.
This Week – Shows data for the current week.
This Month – Shows data for the current month.

Time vs Cost Graph
The Time vs Cost Graph card provides a visual comparison of how much time has been worked and the corresponding cost, calculated across all projects.
Time Logged – Shows the total number of hours worked by users.
Cost – Represents the cost calculated based on the logged hours.
This graph helps you understand the relationship between time spent and cost incurred, giving insights into overall productivity and budget usage.
Daily Log
The Daily Log Card displays a summary of key activities and updates recorded on each day across all projects.
Recent Activity
The Recent Activity Card displays the latest activities carried out within the organization across all projects. Each entry shows the date, time, and time zone of the activity, along with a brief description of the action performed. This card helps you stay informed about recent updates and track ongoing progress in real time.
Was this article helpful?
That’s Great!
Thank you for your feedback
Sorry! We couldn't be helpful
Thank you for your feedback
Feedback sent
We appreciate your effort and will try to fix the article


